
Product technical support
在石油化工生產過程中,傳統報警面對環境復雜、多設備協同及多工況報警,如油種切換、降負荷運行、閥門開關啟停、工藝工程調整以及間歇性供料等工況時,往往會出現管理低效和狀況頻發的問題。
力控石油化工生產報警管理平臺統一接入管理多種數據源,通過多維度監測、智能分析與復雜規則配置,減少無效報警,減輕操作人員負擔,有效預警風險避免事故,顯著提升生產安全與效率。
應用架構與特點
力控石油化工生產報警管理平臺致力于提供全面、高效、智能的報警管理服務,通過集成先進的信息技術、自動化技術和數據分析技術,實現對石油化工生產全過程的實時監控、預警管理和數據優化,確?;て髽I的安全穩定運行。


報警匯聚
系統支持多樣化報警數據接入匯總,整合為完整的報警數據并形成報警數據庫。平臺作為高效治理報警的基礎,覆蓋工藝生產全過程;
智能監測
基于多項過程參數,依托系統監測模型實時計算,有效監測儀表運行狀態、網絡各節點健康情況,精準捕捉瞬時超差和累計超差異常情況,及時發現隱患及故障,徹底解決監控不到位導致的工藝波動等相關生產難題;
報警分析
通過對各裝置的報警時長次數、高頻報警、持續報警、工藝參數等進行統計分析,直觀反映詳細報警情況,為提升企業報警管理水平提供有力支撐;
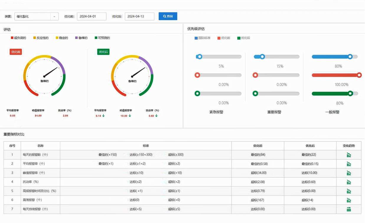
報警評估
針對各裝置報警優先級、報警次數進行詳細統計和比對,分析各生產單元平均報警率、峰值報警率、擾動率、擱置率、確認率、恢復率等指標,深度評估各裝置報警情況,提升報警管理水平;
報警優化
針對無效滋擾報警和報警泛濫等現象,通過報警綜合分析和評估,給出閾值調整、死區、延時、屏蔽、擱置、分組管理等優化策略,通過精準化的報警管理,極大地降低了報警率,提高報警質量;
報警審查
系統具備嚴格的報警變更審查流程,確保變更的合理性和安全性,并提供強大的變更記錄追溯功能;
報警剔除
剔除不參與統計分析的異常報警數據,通過審批后不計入有效數據中,提高統計分析的準確度和有效性;
多工況報警機制
系統可以應對多種工況下的報警,如油種切換、降負荷運行、閥門啟停、工藝調整、間歇供料等,通過聯合計算、智能研判、精準分析,支持復雜工況報警模型自定義,提高報警準確率,減少不必要的報警。
應用案例
天津某石化企業報警管理系統
項目背景
天津某石化企業原油綜合配套加工能力達到1250萬噸/年,乙烯生產能力270萬噸/年,主要產品涵蓋石油煉制、化工、化纖三大類,但各生產自控系統運行復雜,存在報警信息泛濫、處理流程復雜等問題,為生產運行留下了安全隱患。
解決方案
基于力控石油化工生產報警管理平臺統一接入各類報警數據源,實現報警信息的實時匯聚與智能分析。系統能夠自動識別并優化無效報警,同時給出詳細的報警評估與分析報告,為管理人員提供科學的決策依據。此外,平臺還支持多工況下的報警管理,有效應對各種復雜生產場景。
應用價值
通過智能化的分析與優化,力控石油化工生產報警管理平臺極大地提升了企業的報警管理效率,降低無效報警對生產的影響,幫助企業更加精準地掌握生產過程中的潛在風險,并采取相應的預防措施。同時,平臺提供的詳細報警評估報告為企業持續優化生產過程、提升管理水平提供了有力支持。


